KQL データベースのメイン ページには、データベースの内容とアクティビティの概要が表示されます。 ユーザーは、データベース アクティビティの追跡、テーブルのプレビュー、データベース テーブル スキーマに関する分析情報の取得を行います。
前提条件
- Microsoft Fabric 対応の容量を持つワークスペース
- ワークスペース内のイベントハウス
- イベントハウス内の KQL データベース
データベースのページに移動する
Real Time Analytics でワークスペースのホーム ページを参照します。
ワークスペース内のアイテム一覧からイベントハウスを選択します。
KQL データベースの一覧からデータベースを選びます。
このトピックの内容は次のセクションに分かれています。
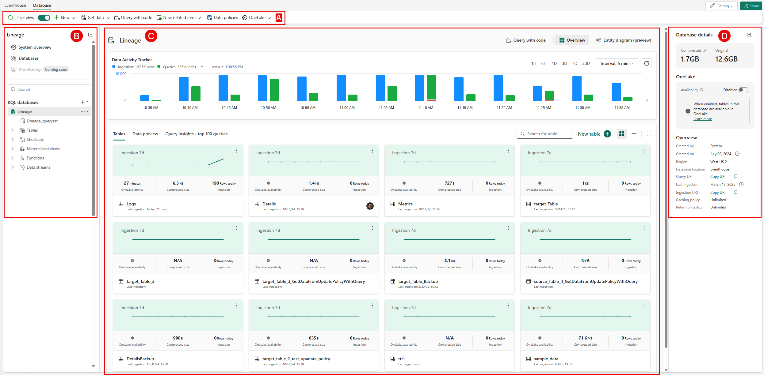
A。 データベース リボン: リボンを使うと、データベース内の重要なアクションにすばやくアクセスできます。
B. エクスプローラー ペイン: エクスプローラー ペインには、データベース間を移動するための直感的なインターフェイスがあります。
C. メイン ビュー領域: メイン ビュー領域には、データのクエリ、データの取り込み、データベース テーブルなど、主要なデータベース アクティビティが表示されます。
D. 詳細領域: 詳細領域には、データベースに関する追加情報が表示されます。
KQL データベースの管理
イベントハウス内のデータベースは、KQL データベースのデータベース リボンまたはエクスプローラー ペインのオプションを使って管理できます。
データベース リボン
データベース リボンはすばやくアクセスできるアクション バーであり、データベースの便利な管理方法を提供します。
ここでは、次の操作を実行できます。
最新の情報に更新: ライブ ビューが無効になっているときは、このボタンを使ってデータベースを手動で更新します。
ライブ ビューを有効にする: データベースの自動更新を継続的に行うには、ライブ ビューを有効にします。 データベースを手動で更新するには、無効にします。
データベースに新しい項目を作成します。 これには、テーブル、具体化されたビュー、テーブル更新ポリシー、OneLake ショートカットが含まれます。
データの取得: 目的の取り込み方法を選びます。 詳細については、データ形式および、対応するインジェスト方法を参照してください。
コードを使用したクエリ: このオプションを使うとクエリセット ペインが開き、そこで選んだデータベースに対するクエリを作成して実行できます。 KQL の詳細については、「Kusto クエリ言語の概要」を参照してください。
新しい KQL クエリセット、ノートブック、またはリアルタイム ダッシュボードを追加します。
データ ポリシーを管理する: 詳しくは、「データ リテンション期間ポリシー」をご覧ください。
OneLake を表示する: 使用可能な場合、OneLake でデータを表示します。
エクスプローラー ペイン
エクスプローラー ペインでは次のことができます。
イベントハウス内のデータベース間を移動します。
[KQL データベース]の横にあるプラス記号を選んで、新しい KQL データベースを作成したり、新しいデータベース ショートカットを作成したりします。
データベースの一覧からデータベースを検索します。
一覧からデータベースを選んで、既存のデータベースを開きます。
次の操作を実行するには、エクスプローラー ペインでその他のメニューをポイントします。
データベースのテーブルのクエリを実行するには、[データのクエリ] を選びます。
新しい関連項目を作成するには、[新しい関連項目] を選択し、>、[ノートブック]、または [リアルタイム ダッシュボード] を選択します。
データをデータベースに取り込むには、[データの取得] を選びます。
メイン ビュー領域
メイン データベース情報ペインによってデータ アクティビティが追跡され、ユーザーはテーブルの詳細やデータをプレビューしたり、クエリの分析情報を表示したりできます。
メイン ビュー領域の上部で、次のオプションを選択できます。
[コードを使用したクエリ]: 選ぶと、データベースのクエリセットが開きます。
[概要] または [エンティティ ダイアグラム (プレビュー)]: データベース アクティビティ トラッカーとタブ - テーブル/データ プレビュー/クエリの分析情報の概要がメイン表示領域に表示されます。または、データベースがエンティティ ダイアグラムとして表示されます。
[共有]: データベースへのアクセスを共有するには、一覧からデータベースを選んで、データベース リンクを共有します。
注
複数のデータベースを一度に共有することはサポートされていません。
データベース アクティビティ トラッカー
データベース アクティビティ トラッカーには、選択した時間範囲において、データベースに読み込まれた行数とクエリの数が表示されます。
| 項目 | 説明 |
|---|---|
| インジェスト | 選択した時間範囲内に、データベースに読み込まれた行数。 インジェスト データのみを表示するには、[インジェスト] を選びます。 もう一度選ぶと、クエリとインジェストの両方のデータが表示されます。 |
| クエリ | 選択した時間範囲内にデータベースで実行されたクエリの数。 クエリ データのみを表示するには、[クエリ] を選びます。 もう一度選ぶと、クエリとインジェストの両方のデータが表示されます。 失敗したクエリ、調整されたクエリ、または取り消されたクエリがある場合は、ドロップダウン メニューを開いて、クエリの合計に対する割合として表示できます。
|
| 最終実行 | ヒストグラムが最後に生成された時刻。 |
| 時間範囲 | ヒストグラム表示の時間の範囲。 1 時間、6 時間、3 日間、7 日間、または 30 日間の範囲を設定します。 |
| インターバル | ヒストグラム表示のデータ集計間隔を設定します。 間隔を 1 分、5 分、1 時間、12 時間、1 日、3 日、30 日に設定します。 |
| リフレッシュ | ヒストグラムを手動で最新の情報に更新します。 |
| ヒストグラム | クエリとインジェストのデータが並べて表示され、縦軸の目盛りはそれぞれに固有です。 インジェストの目盛りはヒストグラムの左側にあり、クエリの目盛りは右側にあります。 インジェスト ヒストグラムには、選択した範囲のデータが UTC 時刻で表示されます。 ヒストグラムをポイントすると、取り込まれた行の合計数と、状態ごとの合計クエリ数が表示されます。 |
データインサイト
データベース ページのメイン領域のこのセクションには、データベース内のテーブルの一覧、データのプレビュー、クエリ分析情報が表示されます。
タブとグラフには、次の情報が表示されます。
| タブ | 説明 |
|---|---|
| テーブル | テーブルの情報をカードまたはリストとして表示します。 カードとリストには、テーブル名、圧縮サイズ、最後のインジェスト、OneLake の可用性または待ち時間が表示されます。
* カードには、過去 7 日間のデータベース インジェストのヒストグラム、前回のインジェストで取り込まれた行数、テーブル作成者のプロファイルが一意に表示されます。 * リスト ビューの表示では、合計行数、元のサイズ、圧縮サイズ、最後のインジェスト、キャッシュ、データ保持、OneLake の状態、作成日時も示されます。 特定のテーブルを調べるには、一覧でこのテーブルの名前を選びます。 詳しくは、「テーブルの管理と監視を行う」をご覧ください。 |
| データのプレビュー | 各テーブルに取り込まれた上位のレコードのプレビューを表示します。 IngestionTime、TableName、Record を表示します。 [列] を選択して、ピボット ビューの列と値を選択します。 キーワードを検索し、テーブルのフィルター処理のオプションを使うこともできます。 |
| クエリの分析情報 | クエリの実行時間、キャッシュ ヒット ミスの時間経過、上位のクエリを示します。 * 時間の経過に伴うクエリ期間 (秒) パーセンタイル: クエリ期間のパーセンタイルは、実行時間の値を秒単位またはミリ秒で表します。この値を下回ると、クエリ期間の 50%、75%、および 90% が下がります。 特定の時点でのクエリ期間の詳細を表示するには、グラフにカーソルを合わせると詳細がポップアップ表示されます。 * キャッシュ ヒット ミス (%): キャッシュ ミス率が高い場合は、要求されたデータがキャッシュに存在せず、クエリの実行時間が長くなることを示します。 * 上位のクエリ: 最新、最長の期間、最高の CPU 使用率、最高のコールド ストレージ使用率、または最大メモリピーク使用率に従って並べ替えることができるクエリの一覧。 クエリは、完了、失敗、スロットリング、またはキャンセルでフィルター処理することもできます。 並べ替えるには、Top by: menu. を使用します。
|
データベースの詳細
右側のペインには、選択したデータベースに関する次の詳細情報が表示されます。
サイズ
| 項目 | 説明 |
|---|---|
| 圧縮された | 圧縮データの合計サイズ。 |
| 元の画像サイズ | 圧縮を解除されたデータの合計サイズ。 |
OneLake
| 項目 | 説明 |
|---|---|
| 可用性 | OneLake の可用性を [有効] または [無効] に設定します。 OneLake の可用性が有効になっている場合、テーブルの名前を変更することはできません。 |
| 遅延 | OneLake のテーブル間でデータを使用できるようになるまでの最大時間。 |
| テーブル番号 | OneLake で使用できるテーブルの数。 |
| OneLake のパス | ショートカットを作成するために OneLake フォルダーのパスをコピーします。 |
概要
| 項目 | 説明 |
|---|---|
| 作成者 | データベースを作成したユーザーのユーザー名。 |
| 作成日 | データベースの作成日時 (わかる場合)。 |
| リージョン | 容量がホストされているリージョンを示します。 詳細については、「Fabric が使用できるリージョン」を参照してください。 |
| クエリ URI | クエリまたは管理コマンドの実行に使用される URI。 |
| 最後のインジェスト | 最後のデータ インジェストの日時。 |
| インジェスト URI | 最後のデータ インジェストの日付と、データの取得に使用できる URI。 |
| キャッシュ ポリシー | データがキャッシュされ、ローカル SSD ストレージに保持される期間。 詳細については、キャッシュ ポリシーに関するページを参照してください。 |
| 保存方針 | テーブルまたは具体化されたビューからデータが自動的に削除されてからの期間。 詳細については、「データ保持ポリシー」を参照してください。 |
![完了したクエリの割合を確認するための [クエリ] メニューのスクリーンショット。](media/create-database/queries-top-by-menu.png)